Go back

HES Enerdat

Project showcase by Rok Premuž  •  November 2023
HES provides software to monitor and take actions upon smart grid metering systems. Present across the globe, their software is used to manage millions of meters.

My role was Product/Systems Designer, creating new components and maintaining the design system I created, designing new features and updating the UI

Updated Dashboard (wip)

Rok Premuz Logo
The newly redesigned framwork offers modular navigation and extended metrics display options.
Rok Premuz Logo
New dashboard concept thats in the works soon to be released.
Rok Premuz Logo
Additional layouts offer more modular and extended navigation options.

Smart Meter Page Redesign

Rok Premuz Logo
Original smart meter page with an adjusted layout based on simple margin and other spacing rules.
Rok Premuz Logo
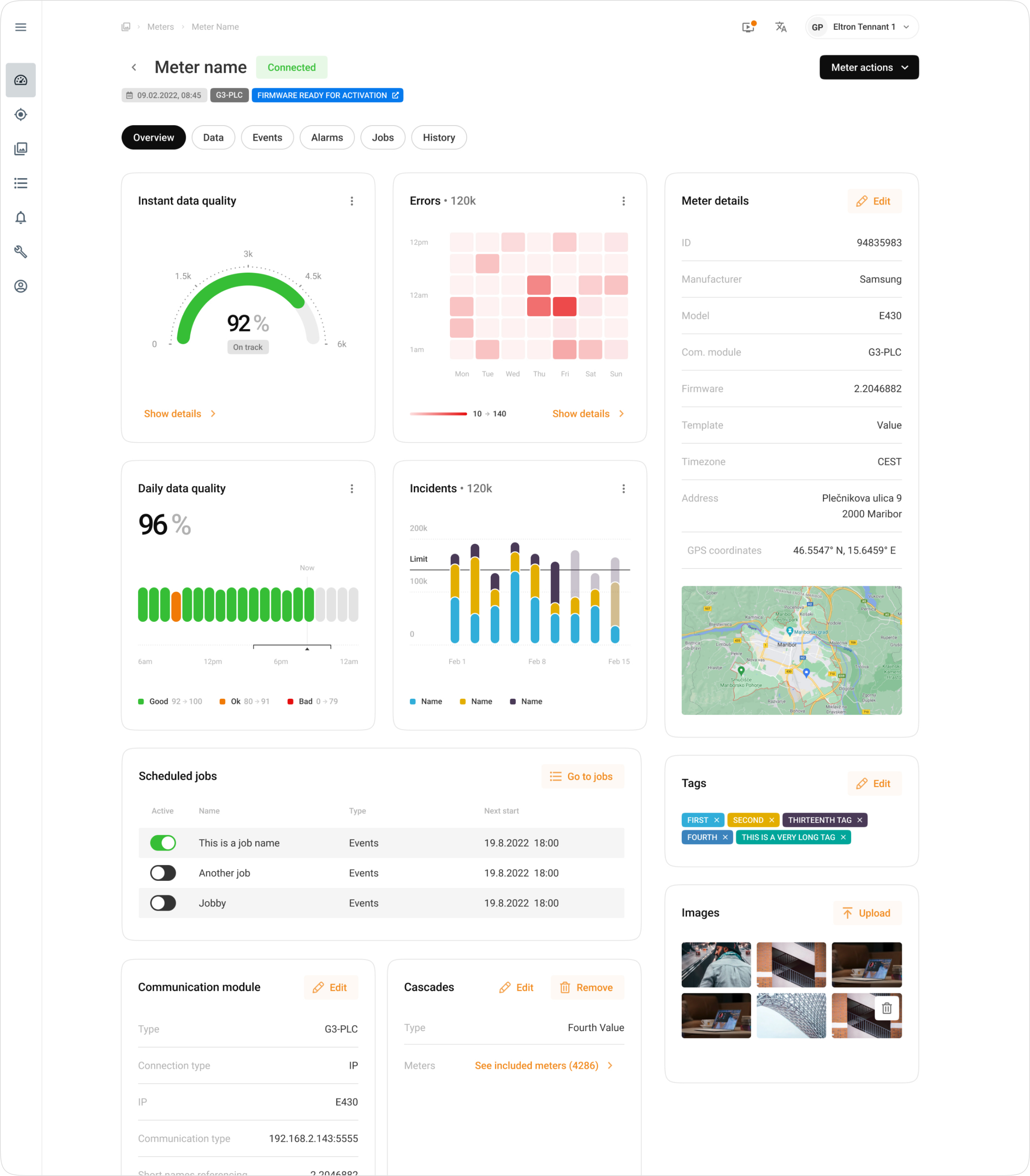
Smart meter page after the redesign and an extended functionality overhaul.
Rok Premuz Logo
Meter information is also available in a sidepanel with a slightly contextualized array of information.

Dark Mode

Rok Premuz Logo
Dark mode developed for the current dashboard. Colours are slightly adjusted to make sure the contrasts and other accessibility aspects aren't impacted.
Rok Premuz Logo
Light version of the dashboard.
Rok Premuz Logo
Smart meter tables with the dark mode turned on.
Rok Premuz Logo
Light mode

Design System

Rok Premuz Logo
Primary brand colours are used in the presentation materials and some other interactive component.
Rok Premuz Logo
Secondary brand colours are used for CTA's and clickable elements.
Rok Premuz Logo
Content colours are used for texts and some interactive elements.
Rok Premuz Logo
Inverted content colours to be used in the dark mode.
Rok Premuz Logo
Message colour are used for any communiction from the system to the user. This includes alerts, notices, etc.
Rok Premuz Logo
Category colours have been selected to be easily distingushable in charts, even when multiple are overlayed.
Rok Premuz Logo
Surface colours define the backgrounds of the system components such as the main views, modals and larger container components.
Rok Premuz Logo
Elevation is separated in two categories - micro for really small elements such as tooltips, and macro for larger elements like modal windows.
Rok Premuz Logo
Comparison between macro and micro elevation shadows.
Rok Premuz Logo
Levels structure allows any new person on the project to quickly understand the colour structure.
Rok Premuz Logo
Detailed representation of levels.
Rok Premuz Logo
Stroke styles which are used for the elements with borders and dividers.
Rok Premuz Logo
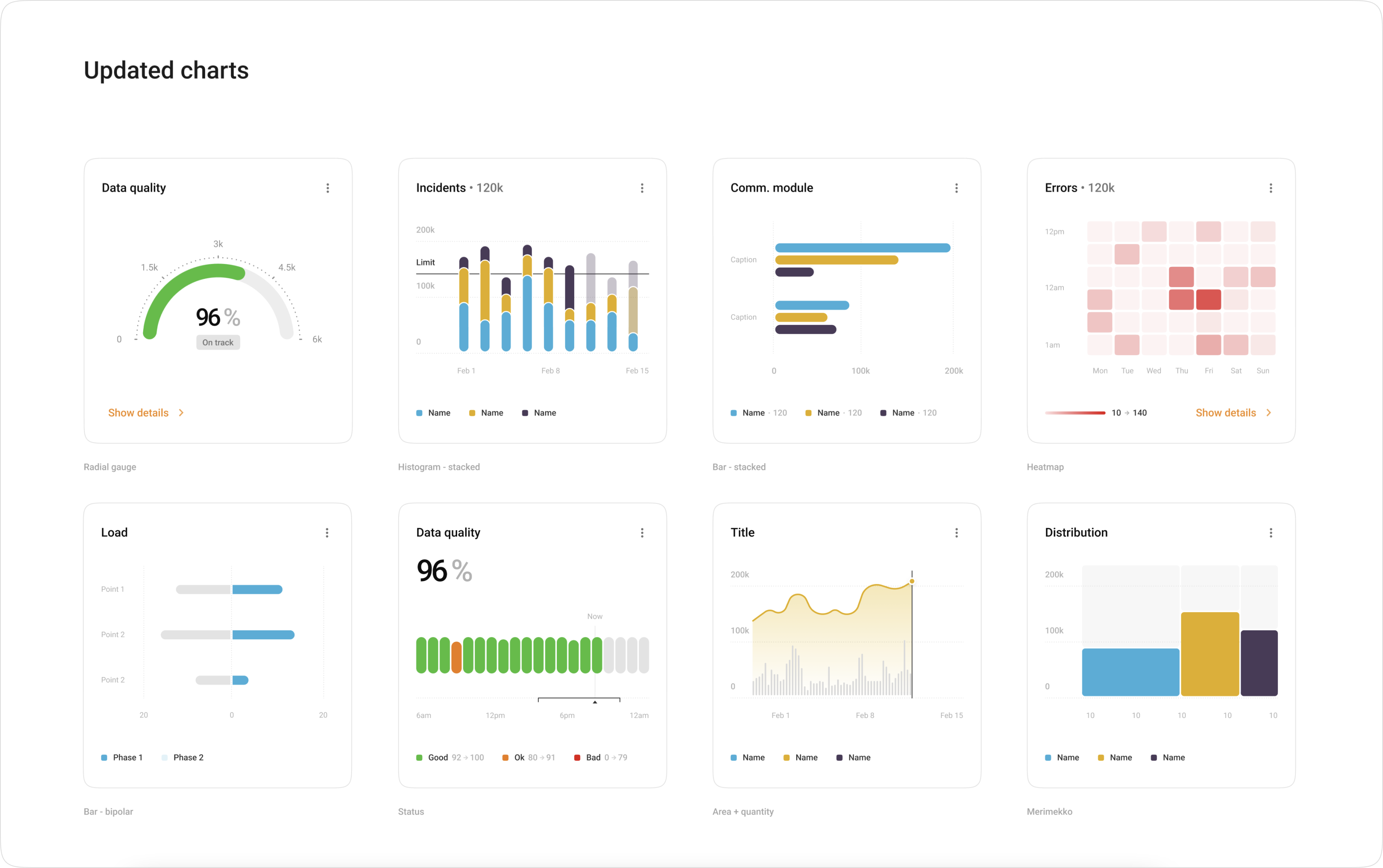
Part of the latest update is also a powerful advanced chart library designed from the ground up, to make sure data is represented in the best possible way.
Rok Premuz Logo
Design system is filled with guiding documents on how to use different components, and how to propperly setup patterns.
Rok Premuz Logo
I have grown the current design system to 276 components.
Portfolio ➔
Case Studies ➔

GET IN TOUCH

Do you have a problem, and nobody else can help? Maybe you can hire me. I'm a seasoned product designer with experience in data analitcs, complex dashboards, mobile apps and design systems. While I prefer long-term projects, I can also help you evolve your idea to a product and secure you some funding with a polished MVP. Reach out to me and let's talk!
rok@premuz.com ➔
linkedin.com/premuz/ ➔
instagram ➔
All rights reserved, Rok Premuz & Dezeenika d.o.o. 2024